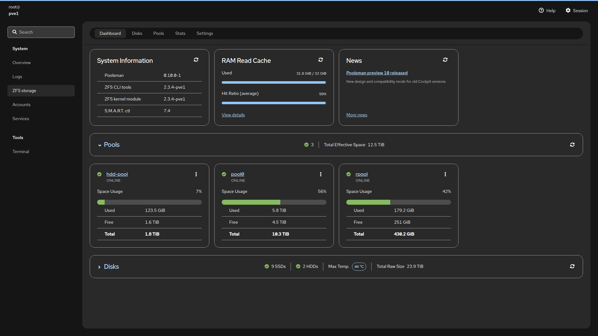
Poolsman preview 10 released
Thursday, April 16, 2026
We are excited to announce Poolsman Preview 10 release. It brings a new design in accordance with the latest Cockpit versions.
- Fresh look. Every page and UI component has been updated, matching the design used in the latest Cockpit releases.
- Seamless integration on older Cockpit. Poolsman automatically detects whether it runs under older versions of Cockpit and adjusts its styling accordingly.
- Compatibility mode. If automatic settings don't work as expected, it's possible to manually set Theme and Compatibility Mode on the Settings page.
- Various other UI improvements.
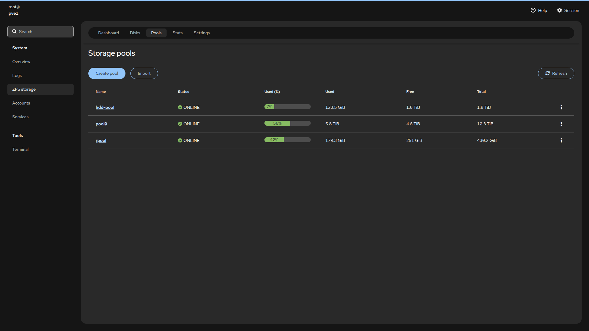
- Support of the latest ZFS versions.
The first stable release is getting closer. Thank you for being part of the Early Access Program!

















